Optimieren Sie Ihren Energieverbrauch

Steigende Strompreise auch im 2024

Auch im 2024 steigen die Strompreise wieder im Schnitt um 18%. In Stäfa sind es sogar ca. 25%. Tarif 2023 2024 Veränderung Niedertarif 24.40 32.64 + 34% Hochtarif 26.34 32.64 + 24% In Rp. / kWh Ab 2024 gibt es nur noch einen Einheitstarif. Im Zeitraum von 2022 - 2024 haben sich die Strompreise sogar um + 250% (Niedertarif) bzw. + 175% (Hochtarif) erhöht.

Elektrischen Energieverbrauch messen und optimieren

Messen Sie Ihren elektrischen Energieverbrauch und optimieren Sie Ihre Stromkosten. Einfach die Messeinheit am Stromzähler (Elster AS3000) motieren und aktuelle Leistung und verbrauchte Energie an der Anzeigeeinheit ablesen und am PC oder in der App auswerten. Die Montage der Messeinheit erfolgt mit einem magnetischen Lesekopf, der einfach beim Energiezähler motiert wird (keine Eingriffe in die ekktrischen Verdrahtungen notwendig, kein Elektriker notwendig). Es muss kein WLAN beim Strromzähler verfügbar sein. Die Daten lassen sich einfach und bequem mit Hilfe eines Browser auf dem PC oder einer App auf dem Handy auswerten.
PROKO Engineering GmbH | Rinistrasse 7 | 8712 Stäfa
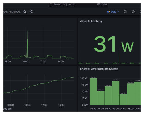
Strom - Analyse mit eAnalyse Anzeigen  Auf der Anzeigeeinheit wird kontinuierlich die aktuelle Leistung und der Energieverbrauch dargestellt.
Messen Die Messeinheit wird direkt an den Energiezähler angeschlossen. Das Auslesen erfolgt ohne elektrischen EIngriff, direkt über die optische Schnittstelle.
Auswerten Die Daten lassen sich einfach grafisch auswerten.
Basic Das Paket Basic umfasst eine Messeinheit und eine Anzeigeeinheit. Es besteht keine Möglichkeit die Daten mit dem PC auszulesen und auszuwerten. Die Geräte werden nicht mit Ihrem WLAN oder dem Internet verbunden. Die gemessenen Daten werden nicht gespeichert. Kosten: Gerätemiete Fr. 120.- / Woche. Weitere Details siehe unten.
Standard Das Paket Standard umfasst eine Messeinheit, eine Datenspeicher und eine Anzeigeeinheit. Somit besteht die Möglichkeit die Daten mit dem PC oder dem Handy auszulesen und auszuwerten. Die Geräte werden nicht mit Ihrem WLAN oder dem Internet verbunden. Es wird eine eigenes WLAN erzeugt und Sie können sich einfach damit verbinden (am einfachsten mit einem zweiten WLAN Dongel am PC). Die gemessenen Daten werden lokal in der Dateneinheit gespeichert. Kosten: Gerätemiete Fr. 140.- / Woche. Weitere Details siehe unten.
Advanced Das Paket Advanced umfasst eine Messeinheit, ein SmartHomeSystem und eine Anzeigeeinheit. Somit besteht die Möglichkeit die Daten mit dem PC oder dem Handy auszulesen und auszuwerten. Das SmartHome-System wird dabei mit Ihrem Router verbunden. Auf Wunsch können die Daten auch in einer Cloud (ThingSpeak) gespeichert werden, wodurch Sie von überall Zugriff auf Ihre daten haben. Die gemessenen Daten werden lokal in der SmartHome gespeichert. Kosten: Gerätemiete auf Anfrage. Weitere Details siehe unten.

Details zu Gerätemiete und Auswertungen

Im Preis der Gerätemiete ist die Montage und eine einfache Auswertung am Ende der Messdauer im Umfang von 1 Stunde inbegriffen. Umfangreichere Auswertungen werden mit Fr. 90.- / Stunde verrechnet. Fahrweg ausserhalb von Stäfa werden mit Fr. 90.- / Stunde verrechnet.

Weitere Infos

Weitere Infos finden Sie in der FAQ und der Galerie.

Miet-Varianten

Je nach Bedürfnisse können Sie zwischen Basic, Stanard und Advanced auswählen. Im Basic sehen Sie kontinuierlich die aktuelle Gesamtleistung, die verbrauchte Gesamtenergie, sowie alle Phasenstöme. Eine Auswertung der Daten ist nicht möglich. Im Standard ist die Funktionaität von Basic enthalten. Zudem können Sie die Daten am PC auswerten. Im Avanced erhalten Sie die Funktionalität von Standard, wobei an Stelle des Datenspeichers ein SmartHome-System eingesetzt wird. Das SmartHome-System wird direkt mit Ihrem Router verbunden und Sie können einfach auf die Daten zugreifen. Es besteht die Möglichkeit erweiterte Auswerungen, wie z.B. Stromkosten anzeigen zu lassen.

Optimieren Sie Ihren

Energieverbrauch

Steigende Strompreise auch im 2024

Auch im 2024 steigen die Strompreise wieder im Schnitt um 18%. In Stäfa sind es sogar ca. 25%. Tarif 2023 2024 Veränderung Niedertarif 24.40 32.64 + 34% Hochtarif 26.34 32.64 + 24% In Rp. / kWh Ab 2024 gibt es nur noch einen Einheitstarif. Im Zeitraum von 2022 - 2024 haben sich die Strompreise sogar um + 250% (Niedertarif) bzw. + 175% (Hochtarif) erhöht.

Elektrischen Energie messen und

optimieren

Messen Sie Ihren elektrischen Energie- verbrauch und optimieren Sie Ihre Strom- kosten. Einfach die Messeinheit am Stromzähler (Elster AS3000) motieren und aktuelle Leistung und verbrauchte Energie an der Anzeigeeinheit ablesen und am PC oder in der App auswerten. Die Montage der Messeinheit erfolgt mit einem magnetischen Lesekopf, der einfach beim Energiezähler motiert wird (keine Eingriffe in die ekktrischen Verdrahtungen notwendig, kein Elektriker notwendig). Es muss kein WLAN beim Strromzähler verfügbar sein. Die Daten lassen sich einfach und bequem mit Hilfe eines Browser auf dem PC oder einer App auf dem Handy auswerten.

Miet-Varianten

Je nach Bedürfnisse können Sie zwischen Basic, Stanard und Advanced auswählen. Im Basic sehen Sie kontinuierlich die aktuelle Gesamtleistung, die verbrauchte Gesamtenergie, sowie alle Phasenstöme. Eine Auswertung der Daten ist nicht möglich. Im Standard ist die Funktionaität von Basic enthalten. Zudem können Sie die Daten am PC auswerten. Im Avanced erhalten Sie die Funktionalität von Standard, wobei an Stelle des Datenspeichers ein SmartHome-System eingesetzt wird. Das SmartHome-System wird direkt mit Ihrem Router verbunden und Sie können einfach auf die Daten zugreifen. Es besteht die Möglichkeit erweiterte Auswerungen, wie z.B. Stromkosten anzeigen zu lassen.

Details zu Gerätemiete und

Auswertungen

Im Preis der Gerätemiete ist die Montage und eine einfache Auswertung am Ende der Messdauer im Umfang von 1 Stunde inbegriffen. Umfangreichere Auswertungen werden mit Fr. 90.- / Stunde verrechnet. Fahrweg ausserhalb von Stäfa werden mit Fr. 90.- / Stunde verrechnet.

Weitere Infos

Weitere Infos finden Sie in der FAQ und der Galerie.
PROKO Engineering GmbH | 8712 Stäfa
Strom-Analyse  eAnalyse
Messen Die Messeinheit wird direkt an den Energiezähler angeschlossen. Das Auslesen erfolgt ohne elektrischen EIngriff, direkt über die optische Schnittstelle.
Auswerten Die Daten lassen sich einfach grafisch auswerten.
Anzeigen  Auf der Anzeigeeinheit wird kontinuierlich die aktuelle Leistung und der Energieverbrauch dargestellt.
Basic Das Paket Basic umfasst eine Messeinheit und eine Anzeigeeinheit. Es besteht keine Möglichkeit die Daten mit dem PC auszulesen und auszuwerten. Die Geräte werden nicht mit Ihrem WLAN oder dem Internet verbunden. Die gemessenen Daten werden nicht gespeichert. Kosten: Gerätemiete Fr. 120.- / Woche. Weitere Details siehe unten.
Standard Das Paket Standard umfasst eine Messeinheit, eine Datenspeicher und eine Anzeigeeinheit. Somit besteht die Möglichkeit die Daten mit dem PC oder dem Handy auszulesen und auszuwerten. Die Geräte werden nicht mit Ihrem WLAN oder dem Internet verbunden. Es wird eine eigenes WLAN erzeugt und Sie können sich einfach damit verbinden (am einfachsten mit einem zweiten WLAN Dongel am PC). Die gemessenen Daten werden lokal in der Dateneinheit gespeichert. Kosten: Gerätemiete Fr. 140.- / Woche. Weitere Details siehe unten.
Advanced Das Paket Advanced umfasst eine Messeinheit, ein SmartHomeSystem und eine Anzeigeeinheit. Somit besteht die Möglichkeit die Daten mit dem PC oder dem Handy auszulesen und auszuwerten. Das SmartHome-System wird dabei mit Ihrem Router verbunden. Auf Wunsch können die Daten auch in einer Cloud (ThingSpeak) gespeichert werden, wodurch Sie von überall Zugriff auf Ihre daten haben. Die gemessenen Daten werden lokal in der SmartHome gespeichert. Kosten: Gerätemiete auf Anfrage. Weitere Details siehe unten.
PROKO Engineering GmbH