PROKO Engineering GmbH | Rinistrasse 7 | 8712 Stäfa
PROKO Engineering GmbH
Unsere Dienstleistungen
eAnalyse Anaylsieren Sie Ihren Energieverbrauch, ändern Sie Ihr Verhalten, reduzieren Sie den Energieverbrauch und sparen nachhaltig Kosten.
eControl Steuern Sie den Ladevorgang Ihres E-Autos je nach Verfügbarkeit von Solarstrom,
eForecast Berechnen Sie die Verfügbarkeit Ihrer PV- Anlage und steuern wichtige Stromverbraucher.

Engineering Leistungen in den folgenden Bereichen

Embedded- Software und SmartHome- Lösungen Embedded-Software Entwicklungen für Ihren Erfolg. SmartHome-Lösungen mit HomeAssistant individuell an Ihre Ansprüche angepasst.
mehr Infos
Energie- Optimierungen Anaylsieren Sie Ihren Energieverbrauch, ändern Sie Ihr Verhalten, reduzieren Sie den Energieverbrauch und sparen nachhaltig Kosten. Steuern Sie den Ladevorgang Ihres E- Autos je nach Verfügbarkeit von Solarstrom, Erhöhen Sie den Eigenverbrauch Ihrer PV- Anlage mit Hilfe prognostizierter verfügbarer Energie.
Age-Tech Unterstützen Sie Ihre Angehörige, dass Sie länger zu Hause bleiben können mit Hilfe von Age-Tech (Technologien für Menschen im Alter).
mehr Infos mehr Infos mehr Infos mehr Infos
.
PROKO Engineering GmbH | 8712 Stäfa
Engineering Leistungen mehr Infos
Embedded-Software und SmartHome-Lösungen Embedded-Software Entwicklungen für Ihren Erfolg. SmartHome-Lösungen mit HomeAssistant individuell an Ihre Ansprüche angepasst.
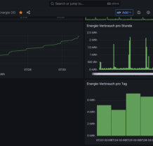
Auswerten Die Daten lassen sich einfach grafisch auswerten.
Anzeigen Auf der Anzeigeeinheit wird kontinuierlich die aktuelle Leistung und der Energieverbrauch dargestellt. mehr Infos
Energie-Optimierungen Anaylsieren Sie Ihren Energieverbrauch, ändern Sie Ihr Verhalten, reduzieren Sie den Energieverbrauch und sparen nachhaltig Kosten. Steuern Sie den Ladevorgang Ihres E-Autos je nach Verfügbarkeit von Solarstrom. Erhöhen Sie den Eigenverbrauch Ihrer PV- Anlage mit Hilfe prognostizierter verfügbarer Energie.
mehr Infos
Age-Tech Unterstützen Sie Ihre Angehörige, dass Sie länger zu Hause bleiben können mit Hilfe von Age-Tech (Technologien für Menschen im Alter).
mehr Infos mehr Infos mehr Infos mehr Infos mehr Infos mehr Infos
PROKO Engineering GmbH